雙堿法脫硫

雙堿法煙氣脫硫技術是為了克服石灰石/石灰——石膏法容易結垢的缺點而發展起來的。為了盡量避免傳統石灰石/石灰——石膏法在脫硫塔內及管道內形成結垢、堵塞現象、工藝上對傳統的石灰石——石灰石膏法進行了不斷的改進創新,雙堿法即為改良工藝的一種。雙堿法工藝的出現,很好的解決了用廉價的脫硫劑易造成結垢堵塞,而單純采用鈉基脫硫劑運行費用太離而且脫硫產物不易處理的問題。

中控系統

工藝水系統

吸收塔系統

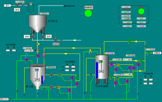
消化系統

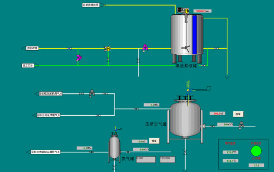
壓縮空氣系統

煙氣系統

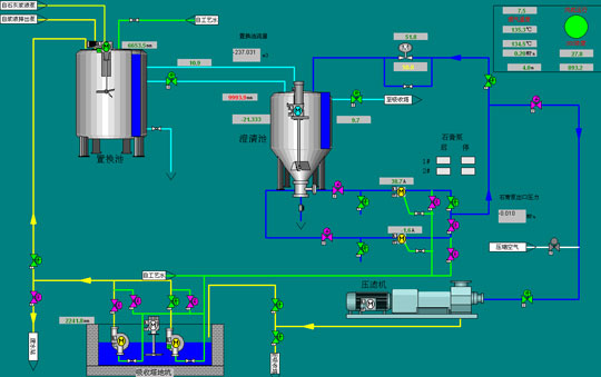
置換澄清系統
上一篇:電解鋁行業
雙堿法(濕法)脫硫技術優勢 下一篇: